Kurz betrachtet
Technik Technik
Grundlagen


TIPP

Dein Bericht auf unserer Website
einfach, schnell und kostenlos!


Erstellt am 13.09.2024
Aktualisiert am 19.10.2025
Diese Seite wird regelmäßig erweitert und ergänzt.
Sie beinhaltet keine wissenschaftlichen Monografien, sondern gibt technische Grundlagen in einfacher und verständlicher Weise wieder.
Das S-Meter

Ein beliebtes Schätzeisen des Funkamateurs

Die Bewertung der Signalstärke wird in S-Stufen vorgenommen und ist Teil des RST-Systems. Die Verwendung wie, wir sie heute gebrauchen, wurde erst 1981 durch die IARU festgelegt. In früheren Jahren wurde rein nach Gehör eine Beurteilung vorgenommen.

Als Bezug dient eine gewisse Spannung, die am Empfängereingang anliegt. Beginnend mit der obersten Stufe S9.
IARU
Die International Amateur Radio Union ist die internationale Vereinigung von nationalen Amateurfunkverbänden. Die IARU wurde im Jahr 1925 gegründet und hat ihren Sitz im Bundesstaat Connecticut in den USA.
  • Bezugsquelle: S9 bei Frequenzen ≤30MHz = 50µV
  • Bezugsquelle: S9 bei Frequenzen >30MHz = 5µV
[1.] Eine S-Stufe darunter liegt nur noch die Hälfte der Spannung an. Fortlaufend bis runter auf S1. Das Spannungsverhältnis von ½ entspricht -6dB im logarithmischen Maßstab. Das entspricht einem Leistungsverhältnis von ¼*.

*Die Zahlen sind gerundet: 6dB ⇒ Leistungsverhältnis = 3,9810717055349722.
Aber diese Kleinigkeiten können wir getrost vernachlässigen.

    [Formel TA-1]

    Berechnung des Leistungspegels und Leistungen:
    LP=Leistungspegel P=Leistung P0=Bezugsleistung L P = 10log  ( P P 0 )  dB P = P 0 x 10^ Lp 10  W P 0 = P 10 ^ Lp 10  W

    [Formel 1]

    Berechnung des Leistungspegels und Leistungen:
    LP=Leistungspegel L P = 10log  ( P P 0 )  dB P=Leistung P = P 0 x 10^ Lp 10  W P0=Bezugsleistung P 0 = P 10 ^ Lp 10  W
    [1.] Dazu ein Beispiel:
    Ein Sender mit 100W Ausgangsleistung erzeugt ein Signal von S9.
    Um das Signal auf S8 abzuschwächen, wird nur noch ¼ der Leistung benötigt.

    1 S-Stufe = 6dB = Leistungsfaktor 4 ⇒ 100W/4 = 25W
    2 S-Stufen = 12dB = Leistungsfaktor 4x4 ⇒ 100W/16 = 6,25W
[2.] Signalstärken über S9 werden in dB angezeigt.(s. Bild 1)
Eine Signalbeurteilung könnte dann lauten: S9+10dB
    [2.] Dazu ein Beispiel:   jetzt wird's krass!
    Ein Sender mit 100W Ausgangsleistung erzeugt ein Signal von S9.
    Um ein Signal von S9+10dB zu erreichen, muss die Leistung auf 1000W (1kW) erhöht werden.

    10dB = Leistungsfaktor 10 ⇒ 100W x 10 = 1.000W
    20dB = Leistungsfaktor 10x10 ⇒ 100W x 100 = 10.000W
Analoge + digitale Anzeigen
Bild 1
Skala analoges S-Meter
Bild 2
Digitales Multifunktions-Display mit 2 separaten S-Meter
Bild 3
S-Stufen-, dBm- und SNR-Anzeige in einer SDR-Software.

Dem S-Wert sollte man nicht allzu große Bedeutung zuordnen. Auch in modernen Empfängern haben die S-Meter die Genauigkeit einer Sanduhr. Die Angaben von dBm oder SNR (Signal-to-Noise Ratio) sind aussagekräftiger als ein schlichter S-Wert.
    dBm ⇒ (Dezibel 1mWatt) Logarithmische Einheit für Leistung

    0 dBm = 1mW = 0,2236V (bei Impedanz von 50Ω)

    Vergleiche mal die Werte unten in der Tabelle!
S-Meter
S-Meter
S-Stufen
Spannung / Leistung bei Impedanz von 50Ω
S-Stufe dBS ≤30MHz >30MHz
µV dBµV dBm µV dBµV dBm
S9+60dB 60 50mV 94 -13 5mV 74 -33
S9+50dB 50 15,8mV 84 -23 1,58mV 64 -43
S9+40dB 40 5mV 74 -33 500 54 -53
S9+30dB 30 1,58mV 64 -43 158 44 -63
S9+20dB 20 500 54 -53 50 34 -73
S9+10dB 10 158 44 -63 15,8 24 -83
S9 0 50 34 -73 5 14 -93
S8 -6 25,1 28 -79 2,51 8 -99
S7 -12 12,6 22 -85 1,26 2 -105
S6 -18 6,3 16 -91 0,63 -4 -111
S5 -24 3,16 10 -97 0,32 -10 -117
S4 -30 1,58 4 -103 0,16 -16 -123
S3 -36 0,79 -2 -109 0,079 -22 -129
S2 -42 0,40 -8 -115 0,040 -28 -135
S1 -48 0,20 -14 -121 0,020 -34 -141
Signal-Rausch-Abstand (SNR)

Signalbeurteilung mit echten Werten?

Die Bewertung der Signalstärke mit Hilfe des Leistungspegels dBm oder des Signal-Rauschabstandes in dB haben zwar eine höhere Aussagekraft, aber können jedoch nicht die tatsächliche Feldstärke wiedergeben. Antennenleitungen, Stecker, Zusatzgeräte sowie Verstärkerschaltungen und Rauschunterdrückung im Empfänger verändern die Werte maßgeblich.

Dank der SDR- (Software Defined Radio) Technik ist es möglich, die dBm- und SNR-Werte zu berechnen und auf dem Display anzuzeigen. Voraussetzung für verlässliche Werte ist eine richtige Kalibrierung der Einrichtung.

    Um das Nutzsignal noch verständlich wahrnehmen zu können, ist ein SNR von mindestens 6dB notwendig.
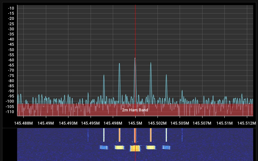
SDR Spektrum
Bild 4
dBm- und SNR-Anzeige in einer SDR-Software.
S-Meter
Referenzwerte
dBi und dBd



Auf die Richtung kommt es an

Ein isotroper Kugelstrahler [Grafik 1] stellt eine fiktive Antenne dar, die über die gesamte Oberfläche die Leistung gleichmäßig abgibt. Dieser Strahler hat einen Gewinn von 0dBi. Man stellt sich einen unendlich kleinen Punkt vor, dessen Fläche gegen null geht. Um Energie abzugeben oder aufzunehmen, muss jedoch eine Fläche vorhanden sein.
Dieses Konstrukt dient als Grundlage für eine mathematische Größe, die zum Vergleich realer Antennen verwendet wird.

    [Formel TB-1]

    G=Antennengewinn | λ=Wellenlänge | Aw=Antennenwirkfläche
    G =  4π · A w λ 2
Eine gleichmäßig rundum strahlende Antenne gibt es nicht.
Jede Antenne hat eine mehr oder weniger ausgeprägte Richtcharakteristik, dabei spielt der Standort der Antenne eine wichtige Rolle.
Die eingespeiste Energie wird in die dadurch entstehenden Vorzugsrichtungen gebündelt. Das bewirkt den Gewinn zum isotropen Kugelstrahler.

Werfen wir einen Blick auf das zweite Referenzmodell, den mittengespeisten Halbwellendipol [Grafik 2+3].
  • (x)dBi ⇒ fiktiver isotroper Kugelstrahler als Referenz
  • (x)dBd ⇒ realer Halbwellendipol als Referenz

  • 0dBd ≈ 2,15dBi

  • Gewinnangaben ohne Referenzindex sind wertlos!
Manche Anbieter von Antennen werfen mit Gewinnangaben nur so ums sich, frei nach dem Motto "Wer bietet mehr?" 😂 Aussagen wie "Ultra hoher Gewinn" oder "Gewinn >20dB" sind keine Seltenheit.
Fiktiver und realer Strahler
Grafik TB-1
Gleichmäßige Strahlung eines isotropen Kugelstrahlers

Grafik TB-2
Strahlungsdichte um einen Halbwellendipol
[3D Simulation mit MMANA-GAL]

Grafik TB-3
Richtcharakteristik eines Halbwellendipols
[3D Simulation mit MMANA-GAL]
Leistungswerte
PEP/ERP/EIRP



Verwirrung im Dreierpack

Dieser Beitrag ist etwas umfangreicher, da wohl Bedarf besteht.

Die Begriffe PEP, ERP und EIRP sind für den Funkamateur von grundlegender Wichtigkeit. Wer schon mal einen Blick auf den Frequenznutzungsplan geworfen hat, dem sollte aufgefallen sein, dass die maximal erlaubte Leistung in PEP und bei einigen wenigen Frequenzbereichen mit ERP angegeben sind.

Aber welche Bedeutung haben diese Leistungsangaben überhaupt. Widmen wir uns mal den Begriffsbestimmungen die im
§2 der AfuV? definiert sind.

PEP [peak envelope power - Hüllkurvenspitzenleistung]  ist die Leistung, die der Sender unter normalen Betriebsbedingungen während einer Periode der Hochfrequenzschwingung bei der höchsten Spitze der Modulationshüllkurve durchschnittlich an einen reellen Abschlusswiderstand abgeben kann. 🙄


Grafik TC-1 - Modulationshüllkurve
Einfacher ausgedrückt: PEP ist die maximale Leistung eines Senders, gemessen am Senderausgang bei einen Abschlusswiderstand von 50Ω. Es ist eine Momentaufnahme über die Dauer einer HF-Periode.
PEP gibt somit keinen Aufschluss über eine Strahlungsleistung wieder. 🙂

ERP [effective radiated power - Effektive Strahlungsleistung]  ist das Produkt aus der Leistung, die unmittelbar der Antenne zugeführt wird, und ihrem Gewinn in einer Richtung, bezogen auf den Halbwellendipol.

ERP ist die tatsächliche von der Antenne abgestrahlte Leistung. Bestehend aus dem Produkt PEP, Antennengewinn und Verluste [Dämpfung].

EIRP [Equivalent isotropic radiated power - Äquivalente isotrope Strahlungsleistung]  ist das Produkt aus der Leistung, die unmittelbar der Antenne zugeführt wird, und ihrem Gewinn in einer Richtung, bezogen auf den isotropen Kugelstrahler.

Grafik TC-2 - Strahlungsleistung
Für EIRP gelten die gleichen Bedingungen wie für ERP nur, dass sich hier auf einen fiktiven Kugelstrahler bezogen wird.
Mit der nachstehenden Formel lässt sich die ERP, EIRP sowie P einfach berechnen.

    [Formel TC-1]

    ERP = effektive Strahlungsleistung W
    EIRP = äquivalente isotrope Strahlungsleistung W
    P = zugeführte Leistung (PEP) W
    G = Antennengewinn dBd
    Für (EIRP) wird lediglich der Antennengewinn G in dBi angegeben.
    d = Dämpfung dB (z.B. Kabelverluste, Stecker, Balun, Mantelwellensperre u. s. w.)


    E(I)RP = P · 10^ ( G - d 10 )  W
    P = E(I)RP 10 ^ ( G - d 10 )  W
    falls ERP bekannt ist
    EIPR = ERP · 1,64
Besonders interessant für Inhaber der Afu-Klasse N, die mit einer ERP von 6,1W auf dem 2m/70cm Band und 10W auf dem 10m Band Betrieb machen dürfen.

Wir berechnen die Leistung PPEP  mit folgender Konstellation:


    [TC-1a] Beispiel 2m Band
    P = 6,1W 10 ^ ( 2,35 - 2,04 10 )  =  6,1W 1,07  =  5,7W
    [TC-1b] Beispiel 70cm Band
    P = 6,1W 10 ^ ( 5,05 - 3,18 10 )  =  6,1W 1,54  =  4,0W
    [TC-1c] Beispiel 10m Band
    P = 10W 10 ^ ( 1,5 - 1,24 10 )  =  10W 1,06  =  9,4W
AfuV
Die Verordnung zum Gesetz über den Amateurfunk, kurz Amateurfunk­verordnung (AFuV), ist eine bundesdeutsche Verordnung und regelt die Details zum Amateurfunkgesetz (AFuG).
Modulations-
verfahren



Analoge Frequenzmodulation

WFM, NFM und Kanäle

Das Thema Frequenzmodulation ist äußerst komplex und man könnte ganze Bücher damit füllen. Wir befassen uns hier mit der analogen Frequenzmodulation [Phonie - Sendeart: F3E]  in einfacher Form.

[Grafik TD-1]  Bei der Frequenzmodulation ändert sich die Trägerfrequenz durch das übertragene Signal [NF]. Im Gegensatz zur Amplitudenmodulation [AM]  ändert sich die Amplitude des Trägers nicht. Mit zunehmender Nutzsignalfrequenz verringert sich die Amplitude des Nutzsignals.[Grafik TD-2]


Kenndaten:
  • ƒT  = Trägerfrequenz = Sendefrequenz

  • 𝚫ƒT  = Frequenzhub
    durch die Modulation verursachte Änderung der Trägerfrequenz

  • ƒs  = Modulationsfrequenz = Nutzsignalfrequenz [NF]
    Mittlere Frequenz der menschlichen Stimme = 300Hz - 3kHz

  • η  = Modulationsindex
    Verhältnis des Frequenzhubs 𝚫ƒT  zur Modulationsfrequenz ƒs

  • η =  𝚫ƒ T ƒ s  =  2,5kHz 3kHz  ≈ 1
Bei einem frequenzmodulierten Signal entstehen Seitenschwingungen im Abstand der Signalfrequenz von der Trägerfrequenz. Theoretisch entstehen unendlich viele Seitenschwingungen.[Grafik 8]

Bandbreite:
Da wir nur eine kleine Bandbreite zur Verfügung haben, kann nur ein Teil des Spektrums genutzt werden. Die Bandbreite wird durch die Höhe der Modulation [UNF] bestimmt.[Grafik TD-2a]

    [Formel TD-1]

  • Carson-Formel (Bandbreite B)
  • B =  2 ·  ( 𝚫ƒ T  +  ƒ s )
WFM und NFM:
  • WFM* = Breitband-FM   -  Spitzenhub ≈ 5kHz  -  Mod-Index ≈ 1,6
  • *(Nicht zu verwechseln mit dem Rundfunk. Dort gelten andere Werte.)

  • NFM* = Schmalband-FM   -  Spitzenhub ≈ 2,5kHz  -  Mod-Index ≤ 1
  • *(In der Praxis wird eher ein Hub von ≈ 3kHz angestrebt.)
Praxis:
[Geräte]
Die meisten Funkgeräte haben eine Einstellung zur Hubbegrenzung [Wide-Narrow-Schalter]. Durch Anheben der Mikrofonverstärkung erreicht man auch bei kleinem Hub eine satte Lautstärke.
Ältere Geräte verfügen oft nicht über die Möglichkeit der Hubbegrenzung [Hub > 6kHz]. . Hier sollte man den Mic-Gain minimieren oder leiser ins Mikrofon sprechen.

Bei einigen Handfunkgeräten im unteren Preissegment kann man zwischen Narrow = 2,5kHz oder Wide = 5kHz wählen. Mangelhafte NF-Verstärkung tut ihr Übriges. Mit etwas gutem Willen erreicht man mit der Einstellung Wide knapp einen Hub von ≈ 2,5kHz.

[Direkt-Betrieb]
Zwar empfiehlt die IARU immer NFM zu verwenden, das ist aber nicht zwingend. Bei höherem Hub sollte man ausreichend Abstand zur Frequenz nahegelegener Relaisstationen halten. Die Einhaltung der Bandpläne ist dabei zu beachten.

[Relais-Betrieb]
Die meisten Relaisstationen sind großzügig und dulden einen Hub auf der Eingabe von ca. 3,3kHz. Andere wiederum beschneiden den Hub rigoros, was zu einer schlechten Verständigung führt. Einige wenige Relais akzeptieren einen Hub von 5kHz. Die NF wird bearbeitet und das Signal mit 2,5kHz Hub ausgegeben.

[Schlusswort]
Wie bereits eingangs erwähnt, haben wir hier die Erklärungen sehr einfach gehalten. Für tiefergreifende Informationen sind hier weiterführende Dokumentationen verlinkt.



Signal und Spektrum
Grafik TD-1 - FM-Signal
Grafik TD-2 - Frequenzspektrum
[einfache schematische Darstellung]
Grafik TD-2a - Bandbreite
[siehe Carson-Formel]
Grafik TD-2b - Frequenzspektrum
[Spitzenhub ≈ 5kHz - Modulationsindex ≈ 1,6]
Grafik TD-2c - Frequenzspektrum
[Spitzenhub > 6kHz - Modulationsindex ≥ 2]
Trägeramplitude ist gesunken - Nutzsignalamplitude ist gestiegen
Grafik TD-3 - Besselspektrum
[Quelle: LNTwww]
Kanalraster und Kanäle

Dem Kanalarbeiter auf der Spur


Kanalraster: [lt. IARU von 2006]
Durch die zunehmende Anzahl an Relaisfunkstellen wurde vor etlichen Jahren das Kanalraster von 25kHz auf 12,5kHz halbiert. Folglich halbierte sich auch der Spitzenhub auf ca. 2,5kHz, um Störungen auf den Nachbarkanälen zu verhindern.

Kanäle 2m-Band (VHF):
Die Kanalnummern werden zweistellig angegeben, beginnend mit dem Anfang der oberen Bandhälfte, also bei 145MHz. Der Kanalnummer wird ein V für VHF [RV bei Relaisausgabe] vorangestellt. 145MHz = V00. Da uns 1MHz zur Verfügung stehen, ergeben dies 80 Kanäle (1MHz/0,0125MHz).

Dazu ein Beispiel [1.]:
Unser hiesiges 2m FM-Relais DB0YS hat eine
Ausgabefrequenz von 145,6375MHz und eine
Eingabefrequenz von 145,0375MHz
    [1.]
    (R)V=Kanalnummer | VG=Anzahl Kanäle pro 1MHz | ƒ=Frequenz | ƒA=Frequenzanfang
    V =  ( ƒ - ƒ A )  · V G
    RV Ausgabe  =  (145,6375 - 145) · 80
    RV Ausgabe  =  51
    V Eingabe  =  (145,0375 - 145) · 80
    V Eingabe  =  03

Kanäle 70cm-Band (UHF):
Die Kanalnummern werden dreistellig angegeben, beginnend am Bandanfang, also bei 430MHz. Der Kanalnummer wird ein U für UHF [RU bei Relaisausgabe] vorangestellt. 430MHz = U000. Da uns 10MHz zur Verfügung stehen, ergeben dies 800 Kanäle (10MHz/0,0125MHz).

Dazu ein Beispiel [2.]:
Unser hiesiges 70cm FM-Relais DB0EIS hat eine
Ausgabefrequenz von 439,3625MHz und eine
Eingabefrequenz von 431,7625MHz
    [2.]
    (R)U=Kanalnummer | UG=Anzahl Kanäle pro 1MHz | ƒ=Frequenz | ƒA=Frequenzanfang
    U =  ( ƒ - ƒ A )  · U G
    RU Ausgabe  =  (439,3625 - 430) · 80
    RU Ausgabe  =  749
    U Eingabe  =  (431,7625 - 430) · 80
    U Eingabe  =  141
Kanalraster
Grafik TD-4a - Kanalraster 2m Band
Grafik TD-4b - Kanalraster 70cm Band
Grafik TD-4c - Kanalraster CB-Funk Europa
[diverse Rastersprünge]
Grafik TD-4d - Kanalraster CB-Funk Erweiterte
[durch die spätere Erweiterung liegen die höheren Kanäle im unteren Frequenzbereich]
Analoge Amplitudenmodulation

Einfach zweifach

Die Amplitudenmodulation, kurz AM genannt, ist ein sehr altes Verfahren, das in den frühen 1900er Jahren entwickelt wurde. AM findet im Rundfunk, Flugfunk, CB-Funk und nur noch selten im Amateurfunk Verwendung. Wir befassen uns hier mit der analogen Amplitudenmodulation [Phonie - Sendeart: A3E]  in einfacher Form.

[Grafik TE-1]  Das Signal besteht aus 3 Sinusschwingungen
[Träger - rot], [unteres und oberes Seitenband - grün, blau]

    [Formel TE-1]

  • (Bandbreite B)
  • B =  2 ·  ƒ max
Bei der Amplitudenmodulation wird das NF-Signal, auf den Träger aufmoduliert. Dadurch ändert sich die Amplitude des Trägers, die Frequenz des Trägers bleibt unverändert.

    [Formel TE-2 zu Grafik TE-2 + TE-3]

  • η  = Modulationsindex
    Verhältnis Modulation zum Träger.

  • η =  Û mod Û T
[Grafik TE-3]  Ein übermoduliertes Signal [Modulationsindex η >1] verursacht Verzerrungen und erhöht die Bandbreite.

AM ist nicht besonders effizient. 50% der Gesamtleistung werden für den Träger aufgewendet und maximal 50% für die beiden Seitenbänder. Zudem ist eine Bandbreite von min. 6kHz notwendig. Ein weiterer Nachteil ist die große Störanfälligkeit.

Wesentlich eleganter und effektiver ist die Einseitenband-Modulation, wie im nächsten Kapitel zu sehen ist.
Signal und Spektrum
Grafik TE-1 - AM-Signal

Grafik TE-2 - Hüllkurve>

Grafik TE-3 - Hüllkurve übermoduliert>

Grafik TE-4 - Blockdiagramm>
Einseitenband-Modulation

Einfach gehts besser

Die Einseitenbandmodulation, unter der Kurzbezeichnung SSB [SingleSideBand]  bekannt, hat im Amateurfunk und im CB-Funk eine große Bedeutung. Im Kurzwellenbereich wird für Phonie fast ausschließlich SSB  [Sendeart: J3E]  verwendet.

Im Gegensatz zu AM, wo beide Seitenbänder übertragen werden, wird bei SSB lediglich nur ein Seitenband verwendet. Zudem wird der Träger unterdrückt. Somit kann fast die ganze Energie für die Übertragung des Signalinhaltes eingesetzt werden.

[Grafik TE-5]  Wahlweise Verwendung der Seitenbänder
unteres Seitenband - LSB [LowerSideBand], grün
oberes Seitenband - USB [UpperSideBand], rot

    [Formel TE-3]

  • (Bandbreite B)  üblich: 2,7kHz
  • B =  1 ·  ƒ max
ALC-  Ein zu starkes NF-Signal übersteuert schnell die HF-Endstufe. Dadurch entstehen Verzerrungen bis hin zu völlig unbrauchbaren Signalen. Um dies zu vermeiden, haben moderne Transceiver eine ALC [AutomaticLevelControl]. Die ALC regelt die Aussteuerung der Senderendstufe und reduziert bei deren Übersteuerung die Amplitude des Signals.
Vorsicht - Die ALC ist keine Wunderwaffe. Inwieweit die Regelung eingreifen darf, ist von Gerät zu Gerät unterschiedlich. Hier hilft nur Testen-Testen-Testen.


[Grafik TE-7]  ALC-Anzeige im roten Bereich.
Übersteuertes, verzerrtes Signal

[Grafik TE-8]  Moderates Eingreifen der ALC.
Optimale Lautstärke und Sendeleistung
Signal und Spektrum
Grafik TE-5 - SSB-Signal
Grafik TE-6 - Sender Blockdiagramm
Grafik TE-7 - Übersteuerung
Grafik TE-8 - Ausgewogen
Voltage Standing Wave Ratio


VSWR - Der heilige Gral

Nichts treibt den Funker so um wie das Stehwellenverhältnis
 [kurz VSWR oder SWR genannt]. Manch einer behauptet, nur wenn das SWR nahe 1 ist, der hat seine Funkanlage im Griff. Bei einem SWR von 1,5 setzt Schnappatmung ein und Alles darüber sind Einwirkungen böser Mächte aus dem All. Das ist natürlich schierer Unsinn.


Grafik TF-1
Herrscht im gesamten System eine Impedanz von 50Ω so wird die gesamte Energie [Kabelverluste und sonstige Dämpfungen ausgeschlossen]  von der Antenne abgestrahlt. Es entsteht keine Reflexion. Der Pegel der vorlaufende Welle bleibt konstant.
SWR = 1


Grafik TF-2
Weicht die Impedanz ab, dann kommt es zu Reflexionen und damit verbunden zu Überlagerungen. Das ist in den meisten Fällen so.
Die vorlaufende Welle wird duch die Überlagerung abgelöst. Der Pegel der Überlagerung ändert sich. Mal auf und mal ab entlang dem Pfad der grauen Linie. Das ist die Stehwelle. Diese bleibt immer an der gleichen Position auf dem Antennenkabel. Der Pegel der Stehwelle ist abhängig von dem Pegel der Reflexion, also vom veränderlichen SWR.


Grafik TF-3 + TF-4
Das SWR ergibt sich aus der Division der Spannug vom Wellenberg [Umax] und der Spannung vom Wellental [Umin].

    [Formel TF-1 zu Grafik TF-3 + TF-4]

  • SWR  = Stehwellenverhältnis

  • SWR =  U max U min    |    1,3V 0,8V  ≈  1,6

Gut oder schlecht
Ein SWR von 1,6 ist als gut zu bezeichnen. Die Leistungsverluste sind zu vernachlässigen. Gravierender ist der Pegel der Reflexion. Diese Leistung wird ja direkt in den Sender zurückgeführt.
Bei einem SWR = 2 sind das rund 11%. Bei einer Sendeleistung von 10 Watt ist das kein Grund zur Beunruhigung, bei 100 Watt sieht das schon anders aus.
Moderne Sender sind mit einer Schutzschaltung ausgestattet, die bei zu hohen SWR [SWR ≈ 3]  die Sendeleistung drosseln oder den Sender ganz abstellen. Ein schlechtes SWR beeinträchtig auch die Empfangseigenschaften erheblich.


SWR Messgeräte
Stehwellenmessgeräte sind üblicherweise mit einem Leistungsmesser kombiniert. Besonders beliebt sind Kreuzzeigermessgeräte [Grafik TF-5]. Das Gerät hat ein großes beleuchtetes Zeigerinstrument, ein schönes Gehäuse und wertet das Shack optisch auf. Das war es auch schon mit den guten Nachrichten.

Das Innenleben ist äußerst bescheiden. Eine Platine mit ein paar Dioden, Widerständen und Schaltern. Aus die Maus. Die Messgenauigkeit ähnelt einer Sanduhr und gibt lediglich eine Tendenz wieder. Zudem sind diese Geräte sündhaft teuer und leeren die Funkerkasse um ca. 200 Euro.

Preiswerter und in Qualität ebenso schlecht sind die kleinen Messbrücken [Grafik TF-6]. Diese gibt es schon mal auf dem Flohmarkt für 5 - 15 Euro.


Tipp
Die Messgeräte sollten nur zur kurzzeitigen Messungen verwendet werden. Diese Geräte, auch die teuren, sind HF-Schleudern übelster Sorte.

Wer tiefer in die Materie eindringen möchte, sich für den mathematischen Krempel wie Reflexionskoeffizienten oder Anpassungsfaktor interessiert, dem empfehle ich die weiterführenden Links.
Signalverlauf
Grafik TF-1 - Optimale Anpassung SWR = 1
Grafik TF-2 - Nicht optimale Anpassung SWR > 1
Grafik TF-3 - Spannungsmaximum
Grafik TF-4 - Spannungsminimum
Grafik TF-5 - Stehwellen- und Leistungsmessgerät
Grafik TF-6 - Stehwellen- und Leistungsmessgerät
Grafik TF-7 - Schema einer SWR-Messbrücke  (Quelle: DL9HCG)
Voltage Standing Wave Ratio
Einfluss des VSWR auf Leistung und Reichweite
VSWR Leistungsverlust
Reflexion %
Abgestrahlte Leistung % Reichweite km
theoretisch
1,0 0 100 10
1,2 1 99 9,959
1,3 2 98 9,915
1,4 3 97 9,860
1,5 4 96 9,798
2,0 11 89 9,428
2,5 18 82 9,035
3,0 25 75 8,660
3,5 31 69 8,315
4,0 36 64 8,000
4,5 40 60 7,714
5,0 44 56 7,454
6,0 51 49 6,999
7,0 56 44 6,614
8,0 60 40 6,285
9,0 64 36 6,000
10,0 67 33 5,750
100 0 0
Antennentuner

Der 50Ω Lügner

Da in unserem System nur selten die angestrebten 50Ω herrschen, besteht in einigen Fällen Handlungsbedarf.

Grafik TF-8
Nehmen wir als Referenzantenne einen mittengespeisten Halbwellendipol. Dieser hat eine Speisepunktimpedanz [z]
von ≈ 73Ω.  Das ist nah dran an 50Ω, aber eben nur fast.
Diese Antenne könnte mittels eines Symmetriergliedes [1:1 Balun] direkt mit dem Transceiver verbunden werden.


Die Resonanzfrequenz ist von der Antennenlänge abhängig. Berechnen wir mal die Antennenlänge für das 80m Afu-Band. Dieses liegt im Frequenzbereich von 3500kHz bis 3800kHz.

Die nachstehenden Berechnungen sind rein theoretisch. Bei der Berechnung einer Antenne spielen Material, Aufbauhöhe sowie örtliche Gegebenheiten eine wichtige Rolle.

    [Formel TF-2]

    λ = Wellenlänge | c = Ausbreitungsgeschwindigkeit
    ƒ = Frequenz | ƒ R = Resonanzfrequenz

    λ =  c ƒ      |    300.000km/s 3500kHz  ≈  85,7m

    λo =  c ƒ    |    300.000km/s 3800kHz  ≈  78,9m

    ƒ R  =  c λ   |    300.000km/s 80m  =  3750kHz
Wenn wir unsere Referenzantenne betrachten, müssten am Bandanfang die Schenkellängen 21,4m und am Bandende 19,7m betragen. Das ist ja in der Praxis nicht durchführbar. Um diese Fehlanpassung für den Sender unsichtbar zu machen, wird ein Antennentuner verwendet.
Der Begriff Antennentuner ist etwas unglücklich gewählt. Das Ding tunt nur die Impedanz. Die Antenne bleibt unverändert.

Was macht ein Antennentuner?
Der ATU besteht aus einer Schaltung von Spulen [L=induktiver Teil] und Kondensatoren [C=kapazitiver Teil]. Durch die Veränderung der Werte von L und C wird die Impedanz möglichst nahe an 50Ω gebracht. Zudem werden die Reflexionen von der Antenne blockiert und zur Erde abgeleitet.

Mehr Schein als sein.
Hinter dem ATU bleibt alles beim Alten. Lediglich der Sender glaubt an ein optimales System und kann seine volle Leistung bringen. Die Wirkung der Antenne bleibt unverändert.
Ein ATU ist um Grunde nichts Schlechtes, aber auch keine Wunderwaffe. Man sollte sich überlegen, ob man 1000 Euro und mehr für einen Tuner ausgibt, oder sich für eine gute Antenne entscheidet.




Gerätebeispiel - PALSTAR

Grafik TF-12 + TF-13
Mikroprozessor gesteuerter vollautomatischer HF-Antennentuner für ein unsymmetrisches System. Frequenz von 1,8 bis 54 MHz. Preis > 2000 Euro.


Schaltungen
Grafik TF-8 - Referenzantenne
Grafik TF-9 - gute Oberwellenunterdrückung
Grafik TF-10 - sehr gut und teuer
Grafik TF-11 - üblich im unsymmetrischen ATU

Es gibt noch weitere Schaltungen. Diese alle aufzuführen, würde hier den Rahmen sprengen.
Grafik TF-12 - PALSTAR Automatiktuner
Grafik TF-13 - Innenleben des PALSTAR
Fortsetzung folgt.
Hinweise, Anregungen und Kritiken zu dieser Webseite sind ausdrücklich erwünscht.
Vielen Dank - Euer funk-si-Team